跃动新能源科技(浙江)有限公司(以下简称:跃动新能源)工商业储能系统近期在重庆市永川区成功投入运行,这标志着跃动新能源在工商业储能领域又迈出了坚实的一步。

该项目装机总容量4MWh,预计年释放电能达265万度,投资回收期约4年,每年为企业节约成本超过180万元。
该系统不仅通过削峰填谷为用户带来了可观的投资收益,同时作为备用应急电源为使用企业提供了稳定的电力保障。
其中温控方面采用了:PACK级多点位温度采集;多温度阈值系统自动调节运行状态;BMS温度温差保护策略;冷却系统温控保护策略。安全方面采用了:PACK级+柜级主动式独立气体探测;全氟乙酮消防系统;PACK级+柜级消防喷洒。
产品具备了高度的技术先进性和可靠性,而且在实际应用中展现了出色的性能表现:
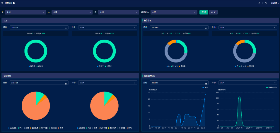
单站监控界面:将系统概况,系统以及各设备运行状态汇总,动画演示能量走向,实时监测储能系统运行数据并自行生成曲线图,简洁大方直观。

设备监控界面:本界面为首页检测系统运行的拓展,可多方面展示系统实时运行数据;根据左侧不同的选项,可实时查看系统内每一台PCS、BMS、液冷机组运行状况,监控深度直达单体电芯。

全面监控消防安全系统,为系统安全运行保驾护航。

曲线报表界面:本界面为首页数据监测的拓展,可以全方面、多维度的展示全系统实时的和历史的运行数据,可自行生成图表,支持自定义图表数据,方便快捷。

策略管理界面:根据用户需要,可分年、月、日;可分时段定制化运行策略,充分满足用户需求;同时设立保护机制,保护用户设备稳定运行。

故障报警界面:独立预警系统,整系统分类别、分等级设定预警机制,智能化数据监测,实行自动保护机制,系统运行安全无忧。

这套工商业储能系统已经在重庆魔方项目中成功应用,通过实际运行数据表明,该系统在提升能源利用效率、降低运营成本以及优化能源结构等方面均取得了显著成效。
未来,跃动新能源将继续致力于新能源领域的技术研发和应用推广,不断提升储能系统的性能和管理水平,为推动新能源行业的发展做出更大的贡献。